CPE Registration

CPE registers in HTTP(s), with basic or digest authentication to management system.

Firmware Upgrade

Manage your CPE’s firmware, and upgrade a single CPE or a batch of CPEs in a period of scheduled time.

Diagnostics

Built-in functions for support engineers to solve problems of CPEs.

Backup/Restore

Inventory for CPE configuration files to backup and restore.

User Account

Role based user account management. Add users, group them and assign role. Associate them domain to have different scopes. Users exercise their tasks within that domain scope.

Scheduler

Scheduler is to associate when and which CPEs to do what. Initiated by management system.

Event

Event is to associate when and which CPEs to do what. Initiated by CPE.

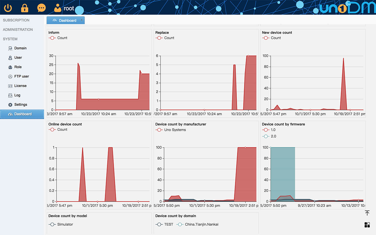
Dashboard

You can monitor the resources usage of system and statistics of CPE inform on Dashboard.

Blockly

Compose your business logic flow by drag-n-drop pre-built or your “blocks”, and corresponding scripts generated automatically. Based on the device events, subscription services, associated those business logic blocks for further combination of scheduler function when and how to execute. We provide generic business logics blocks for your project, more on 3rd parties’ business logics blocks could be reused in any project.